なぜ世界は“オブザーバビリティ”を必要としているのか…Grafana共同創業者が語るAI時代の運用とビジネスの可視化

●この記事のポイント
「Grafana Labs」共同創業者のアンソニー・ウッズ氏への独占インタビュー。システム監視の枠を超え、ビジネスKPIとインフラ指標を統合する「オブザーバビリティ(可観測性)」の本質を詳解。AIによる開発加速やシステム複雑化が進むなか、オープンソースを軸とした「人間が説明可能な運用基盤」の重要性と、日本市場の展望を語る。
オープンソースのダッシュボードツール「Grafana(グラファナ)」を軸に、システムの状態を可視化するプラットフォームを世界展開する「Grafana Labs」。クラウド型サービス「Grafana Cloud」を中心に、2,500万人以上のユーザーと7,000社超の顧客に利用される、オブザーバビリティ(可観測性)分野の代表的プレーヤーだ。
2026年3月17日、同社はカンファレンス「ObservabilityCON on the Road 2026 Tokyo」を開催 。会場では最新機能と共に、AI時代の運用指針が示された 。今回は来日した共同創業者のアンソニー・ウッズ氏に、オブザーバビリティがビジネスに担う役割と今後の展望について聞いた 。
Grafanaが変えるオブザーバビリティの「当たり前」

──従来のオブザーバビリティは、インフラやログ、ビジネスKPIなどの管理が分断され、状況把握が人頼みになりがちでした。Grafana Cloudは従来型と何が違うのでしょうか。
アンソニー・ウッズ氏(以下、ウッズ):大きな違いは、バラバラに「監視」するのではなく、主要なデータを1つの基盤に集約し、「どこで何が起き、それがユーザーやビジネスにどう影響しているか」まで追える点です。
もう一つは「オープンであること」へのこだわりです。PrometheusやOpenTelemetryといった業界標準技術と連携し、特定ベンダーに縛られず、自社の既存ツールと組み合わせて最適な基盤を柔軟に設計できます。
また、コスト管理も重要です。データは集めるほどコストが膨らみますが、削りすぎればトラブルの兆候を見落とします。Grafana Cloudでは、データの保存期間や細かさを柔軟に調整し、「必要なデータを、必要なタイミングで、ムダなく」扱うことに注力しています。
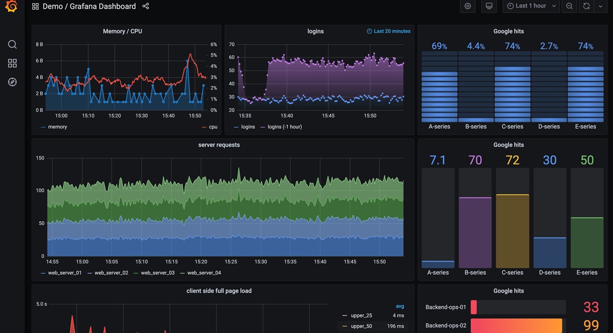
【現場レポート】ダッシュボードが示す「情報の翻訳」
会見で披露されたデモ画面(下図)は、まさに「IT現場の状況」を「ビジネスの言語」へ翻訳する実力値を示していた。

例えば、左上の「Memory / CPU」では、15:50付近でCPU負荷(赤線)が急騰している。これは突発的なアクセス増加や重いクエリの実行を示唆しており、異常の予兆を即座にキャッチできる。また、中央の「logins」では、現在の成功数(紫)を1時間前のトレンドと比較。過去の統計から逸脱していないかを一目で判別できる。
さらに右側の「Google hits」は、サービスラインごとのヒット率や、バックエンド運用(Backend-ops)の健全性を数値化している。下段の「33」と「99」という数値の顕著な乖離は、特定ノードへの負荷集中などの違和感を、エンジニアだけでなくマネジメント層にも直感的に伝える武器となる。
AI時代にオブザーバビリティが「必須インフラ」になる理由
──システム保守の文脈を超え、今後はどのような技術になっていくとお考えですか。
ウッズ:基本的な役割は変わりませんが、ソフトウェア開発・運用のサイクルはAIによって一気に高速化しています 。運用側が、AIが生成したソフトウェアの動作をデータから把握し、その結果をAIにフィードバックして修正させる──。この「データを見て改善するサイクル」を支える技術として、オブザーバビリティの重要性は増していくでしょう 。
──企業は可視化のあり方をどう変えるべきでしょうか。
ウッズ:オブザーバビリティはもはや「便利ツール」ではなく、競争力を維持するための「前提インフラ」です 。今や全企業がソフトウェア企業であり、自社サービスが期待通りに価値を届けられているかを常に把握できなければなりません 。
今後、データの一次分析や異常検知、自動ロールバックなどはAIが担うケースが増えるでしょう 。しかし、最終的な責任を負うのは人間です。AIエージェントを「クビ」にすることはできません 。だからこそ、「何が起きているのかを人間が説明できる状態」を保つための土台が必要なのです 。
加速する市場で、オブザーバビリティの定義も変わる
──なぜそこまでオープンソース(OSS)にこだわるのでしょうか。
ウッズ:OSSには大きなメリットが二つあります。一つは世界中の開発者が改善し、新しいアイデアが集まる強力な「場」であること 。もう一つは、ユーザー自身がコードを確かめ、価値を判断できるプロセスを通じて強固な「信頼」が生まれることです 。
AIやクラウドの技術変化が激しい今、1社の製品に依存すると見直しの負担が大きくなります 。オープンな共通技術仕様を土台にしていれば、ベンダーに縛られず新しい技術を取り込め、AIシステム全体を一貫して「見て、説明できる」状態を保てるのです 。
──今後の市場動向について教えてください。
ウッズ:市場は確実に拡大しています 。これまではインフラやアプリの監視が中心でしたが、今後は開発者の生産性やビジネスプロセスの可視化へと領域が広がり、「オブザーバビリティ」の定義自体が拡張されていくでしょう 。日本市場でも多くの企業がその重要性に気づき始めており、本格的に参入・活用するには今がベストなタイミングだと考えています 。
今回のインタビューを通じ、ウッズ氏が強調したのは「技術のための可視化」ではなく、AI時代における「人間のための意思決定基盤」としてのオブザーバビリティの重要性だ。複雑化するシステムと加速する開発サイクルの影で、何が起きているかを人間が説明できる状態を保つことは、もはや企業の責務といえるだろう。データの向こう側にあるビジネスの真実を捉えるGrafanaの挑戦は、日本のDX推進においても強力な指針となるはずだ。
(取材・文=福永太郎)
※本稿はPR記事です。





